About Us
Certifications
Partners
Services
Deployment Operations
Managed IT Field Services
Enterprise Services
Service Desk
Repair Depot
Industries
Government Identity Verification Agencies
Federal, State, and Local Government
Education
Commercial
Experience
Resources
Careers
Contact
Home
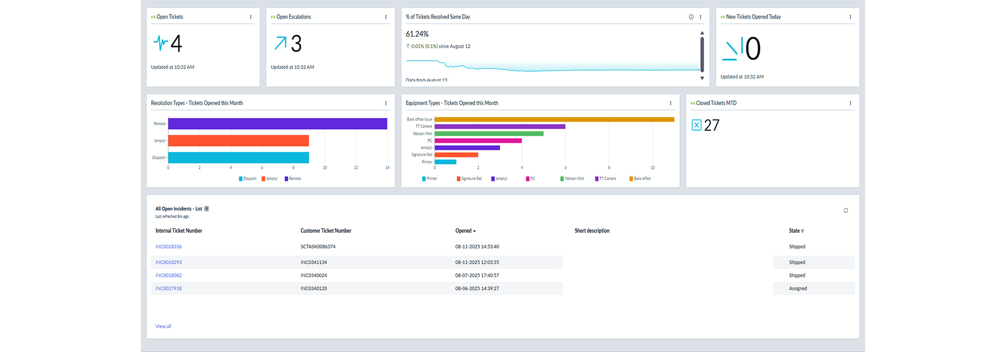
Reporting Dashboards
Reporting Dashboards
Sample Dashboards
Executive Summary
Tickets by Program
Tickets by Devices